浙江银轮机械股份有限公司是一家专业研发、制造和销售各种热管理和尾气后处理产品的民营股份制上市公司,现在全球拥有全资、控股子公司40多家,是我国热交换器行业首家民营上市公司、行业标准的“组长级”起草单位和国家制造业单项冠军培育企业,换热器产销量连续十几年居国内行业前列。
企业简介

管理痛点
随着社会的发展,企业生产数字化是必然的趋势,如果不开展数字化转型,企业必将被这个社会淘汰。公司正面临着百年未有之大变局,由此,作为一家汽配行业的民营上市企业,公司提出了二次创业,但是要想成功实现二次创业,数字化转型是一道绕不去的坎,且当前存在以下一些问题。
1、子公司多:
当前集团下面有40多家分子公司,每家公司的信息化水平不同,有些已经在用一些小型系统来管理数据,有些还在用Excel,甚至有些还在使用手工记账的方式。而且,每家公司的管理结构和业务模式与上级集团的信息化逻辑存有较大的差异,系统开发与信息化逻辑不兼容,导致各公司的信息管理系统往往孤立开发,业务数据分散,出现较多的系统壁垒。如果利用现有的系统对分子公司进行管理,会存在效率低、开发成本高的问题。
2、IT部门负担重:
随着企业组织之间的数字化发展进程愈渐深入,IT部门收到的需求量逐渐变得难以应付,而且移动端处理流程成为员工利用碎片时间办公的迫切需求。而原有的开发平台已经严重落后于时代。所以,IT部门急需的一款可以自主搭建、开发周期短、开发成本低、后期运维简单的开发工具。
3、业务发展快:
因公司属于劳动密集型行业,而且跟当地社会生产生活有着紧密联系。比如当前,新能源汽车正成为主流,发展非常迅速,公司的发展战略也不断向新能源纵深发展,公司业务规模随之快速发展。而原有的OA、ERP、CRM等系统升级迟缓调整困难,无法快速实现管理升级和经营变化。
4、管理需求大:
为快速适应客户的需求,争取更多客户的订单,公司就必须在管理上进行变更:提高生产效率,降低生产成本,来提升自身的竞争力。所以,为适应客户多样的需求,公司的管理需求也经常被动的频繁变化,各式各样的开发需求随之而来。而耗资巨大的传统定制化系统,因为固化僵化的结构,已经跟不上公司快节奏变化的管理模式,而采购同行企业使用的成熟系统,也因管理思路、目标需求、业务类型的不同,难以在企业内得到很好的使用和推广,导致时间和成本都花了,效果却不理想,也难以得到各级领导的大力支持。
解决方案
在该背景下,公司IT数字信息化部负责人充分调研了目前的业务,同时也试用了相关厂商的低代码产品,最终选定通过简道云这一零代码开发工具来解决业务当前所遇到的问题,并于2021年年底开始组建项目团队。经过半年的使用,公司利用简道云开发了IT设备管理、日常办公管理、设备报修管理、生产管理等系统。
项目实施过程,部门采用敏捷化运作,借助零代码平台的优势,快速响应快速交付,提升了用户操作体验和使用满意度。首先,IT部门会根据业务部门提交的《信息化项目立项申请和评审》梳理需求,然后经过IT部门专家对评估可行性、合理性、风险以及项目的费用进行评审。确定立项后,就利用简道云迅速为业务部门搭建系统原型,然后让关键用户测试,根据用户反馈不断修改、完善系统原型。经过不断的迭代、增量开发,最后形成业务部门需要的完整的系统。
场景一:IT设备管理系统
痛点
以往IT部门的供应商无法实时看到采购订单信息,只能通过采购员打电话、发送邮件,或者QQ、微信截图等方式与供应商进行沟通。这样既增加了沟通成本,也降低了供应商的交付效率。有时,信息的不对称,不但给供应商造成一定的额外成本,也给公司造成不必要的经济损失。而且,交付不及时,或者交付的货物型号不准确等问题,也会导致员工的不满意。
另外,供应商送货的时候,没有统一规范的送货单,有电子表格打印的,有手写的,甚至没有送货单。供应商往往直接跟库管员电话沟通,导致入库随意,事后出事无法追溯,管理混乱的尴尬现象。而且,库管员需要在系统中,再把送货单上的每一条设备信息再输入一遍才能完成入库操作,不仅费时,而且容易出错。
解决方式
利用简道云开发了设备采购申请模块,并将设备采购与预算管理关联,利用聚合表实现了相同成本中心累计的采购数量不能超预算,利用智能助手实现预算使用和预算冻结功能。通过预算管控,为公司节约了采购设备成本。
下图为IT设备管理功能总览。

下图为设备预算申请表单。

另外,在设备采购申请流程结束后,利用数据推送功能对接外部服务,再利用和API/webhook功能,在简道云中创建采购订单(如下图),同时利用扩展功能中的推送提醒自动给供应商发送消息。从而,节约了需要采购员通知供应商的沟通成本,提高了供应商接收采购订单消息的及时性、准确性。

IT设备管理系统还包含了送货单模块。供应商选择采购订单后,创建送货单,再利用扩展模板中的打印模板功能,为供应商提供统一规范的打印格式。而且,公司在送货单的打印模板中增加了二维码(如下图)。库管员在收到货后,只要打开入库单功能,通过扫描送货单上的二维码,就能准确地读取送货单信息,再检查送货数量,最后保存完成入库操作。通过扫码入库功能的实现,节省了入库操作时间,减少人为错误,提高了入库准确率。

对于入库成功的资产设备,系统会发送通知给保管人,提醒他们及时来领设备。另外,还利用扩展功能中的打印模板,开发了设备档案条码(如下图),实现了“一物一码”的精准管理,也为以后每年一次的资产盘点工作提供方便。

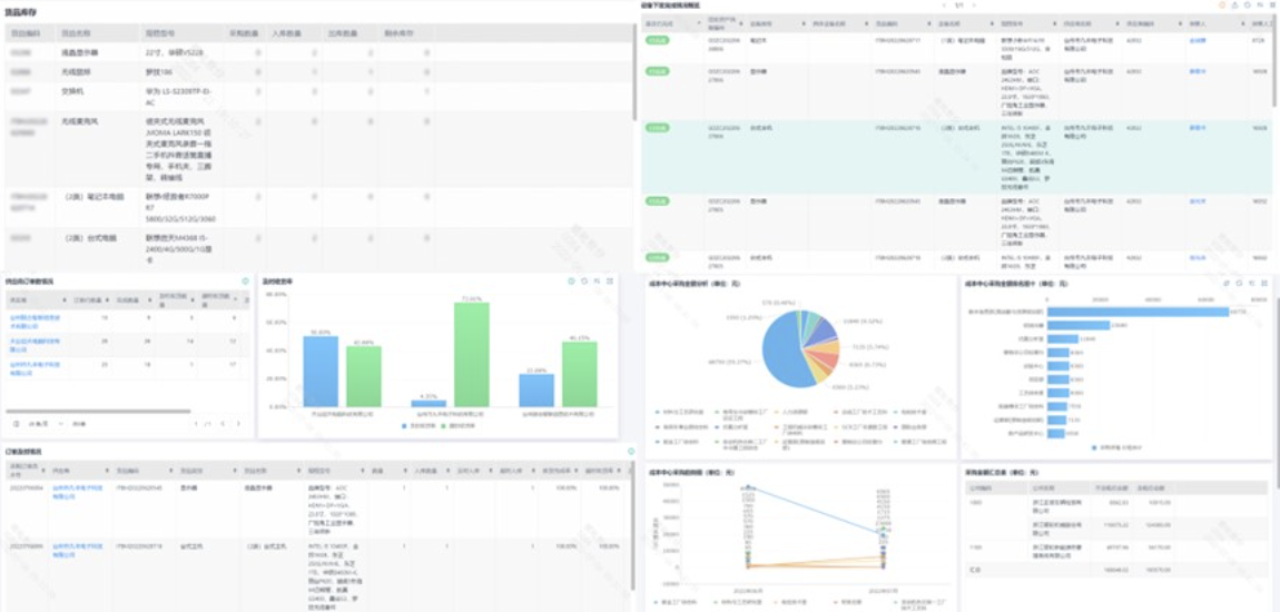
通过库存报表,可以实时查看库存信息,及时对库存进行管理。
针对设备管理人员无法确定哪些设备已经下发给员工,公司开发了“设备下发完成情况概览”报表,方便了解设备的下发情况,及时做好工作安排。
针对供应商送货是否及时,公司开发了送货及时率报表,通过数据分析,及时掌握供应商的送货情况,以便对供应商进行KPI考核。
为了及时了解各个公司、各个成本中心采购IT资产的费用,公司开发了采购金额统计分析报表。利用大数据的优势,对采购情况进行统计分析,及时了解、掌握各个公司,以及各个成本中心在IT采购上的投入情况。

场景价值
通过简道云搭建的IT设备管理系统,公司实现了从预算管控、IT设备管理、采购管理、送货管理、入库管理、出库管理、IT结算单、付款管理的全流程管理,既堵住了之前的管理漏洞,还创新地实现了企业IT设备的高效、规范管理。
IT设备管理系统使公司IT设备的管理水平迈上了一个大台阶。目前,已经有十多家供应商注册并加入该系统,实现了自动获取采购订单和统一送货单格式。送货时间从原来的4-8天,提高到现在的1-2天,提高了75%。而且,通过清晰的统计报表,公司能够及时发现采购过程中的问题,通过解决这些问题,达到了降低采购成本,创造效益的目的。
场景二:MES系统
痛点
之前公司计划员编排生产订单时经常需要BOM和工艺路线进行参照,而要获取这些信息,需要电话、钉钉、微信等进行联系,订单编排后又需要手动进行任务分解并发送到各个班组长处,一定程度上影响了生产的执行效率,也很大程度上受制于员工之间的沟通效果。
另外,班组长在接收到订单后要进行工作派发,这也需要班组长一一传达到各个工段处。当工段执行生产任务时,由于上序完成情况无法及时准确地传达到下道工序的员工处,又间接导致下道工序的员工无法及时的安排工作下去,这直接影响了工厂的产能效益,使得工厂失去了对生产执行力度的把控能力。
解决方式
利用简道云开发了MES系统,为MES配置开发了基础设置、工程数据、计划管理、生产执行、质量管理等几个功能板块。对工厂的工段、班组、员工进行了数据化管理,同时将物料档案、工艺路线也纳入到系统进行管理,涵盖了产品的创建、变更、消亡等过程管理,实现了产品线上的生命周期管理。
下图为工程数据中的物料档案。

下图为工程数据中的物料工艺路线。

同时,系统中的计划管理功能(如下图),利用简道云数据管理表格导入功能,实现了计划员批量导入生产订单的作用。系统识别订单信息后自动关联对应的物料、工艺路线。

系统中的生产执行的派工单功能(如下图),支持班组长自定义查询生产订单信息,通过简道云数据关联功能,根据选择所需要的订单信息,自动派生成了对应派工信息,通过班组长对派工单的调整后实现了统一派工。

系统中的生产执行的报工单功能(如下图),通过派工单信息的收集,展示了对应工序今日派工任务清单。通过简道云的填报功能,收集员工填写的报工数据,实现了生产订单及派工单实际完工数、合格数、报废数等数据的回写管理。

质量管理则是通过质检单(如下图),来收集工厂定义的零件标准单价,实现了计件员工的计件工资管理功能。

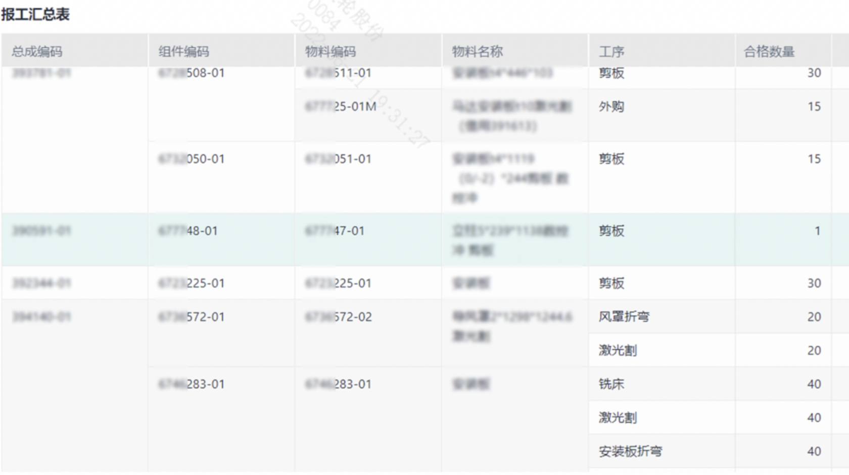
另外,系统还包含了报工完成情况报表,由现场工人填写操作,系统自动汇总至报工汇总表(如下图)。

以上功能的实现,使用了以下简道云技术:
1、生产订单导入在简道云Excel导入功能的限制下,一个是表单导入不会通过系统任何检验,这就需要保证导入模板的正确和导入数据的准确;二是导入数据不会触发公式和数据关联,利用简道云的数据化工厂,将多张表数据关联,达到效果后通过数据化工厂的同步表单数据到新表单,不过这个同步是增量同步,注意不要同步相同的数据。
2、利用聚合表的多表联动,关联派工单和生产订单,派工单明细和报工单,实现对三个订单修改和删除的控制。通过聚合表的提交校验,实现实时对三个表单数据提交时候的派工数量、报工数量的校验。
3、派工单界面实现了对于多个生产订单进行批量派工,利用聚合表和关联数据选择数据,利用智能助手分别生成各个生产订单下工序的派工明细。
4、报工单页面的任务清单整合了报工单同一物料时间下本道工序与上道工序的数据,聚合表无法同时取到两者数据,则使用数据工厂分组汇总横向连接实现,但是缺少了实时性。
5、利用数据化工厂分离报工单子表单,选取第一行数据为有效数据,再分组汇总根据报工单计数获取同时做这个订单工作的人数和员工来分配平均各自的计件数量,最后将所有的报工单合格数量和物料工序每件工资得到员工的计件工资。
场景价值
通过简道云开发的MES系统,一定程度上提升了计划员编排生产计划的工作效率和沟通效率,提升了工厂员工的产能和赋能,激发了员工的工作积极性。业务和流程也变得更加透明化、高效化、稳定化。
自系统运行以来,员工不需要再登录多个系统查询生产计划,工作效率提升了80%,同时,MES系统的使用也解放了员工的工作压力,降低了人为管理成本,减少了纸质文件、电话等管理费用,为公司节约了近30万元,实现了工厂提质降本增效的目标。
场景三:工厂质量数据采集
痛点
随着公司的发展扩大以及业务的增多,现有的线下数据采集已经无法满足办公需求,存在效率低下,浪费人力物力时间等缺点,在管理上也存在漏洞,不利于公司的运行与发展。因此,公司迫切需要一个能支持各项数据采集的系统来辅助管理。同时,公司对生产计划和时间生产数量的计算所得完成率也提出更高的要求,并存在进行大屏幕展示的需求。
解决方式
该应用主要包括基础数据、报工、料品检测巡检、报表等主要功能。
首先,在简道云中录入产品档案、失效模式档案、工序概况值档案、料品检测档案、质检员数据等基础数据。
然后创建工序报工填报功能(如下图),让现场生产人员将每天的生产数据录入到表单中,并选择今天的质检值班人员。生产人员提交单据后,钉钉会自动为质检员形成代办任务,质检员根据代办任务去现场进行复检,对有质量问题的产品进行复检,最后,提交数据到简道云上,形成了完整的质量数据采集。

报工模块用的技术主要有:
1、利用简道云的智能助手创建报工单的中间表,实现复核单生成后对报工单的回写功能并保留处理记录;
2、解决了下拉框的下拉内容关联其他表并且有默认值,通过子表单字段关联其他表单数据和子表单整体的数据联动实现;
3、利用聚合表统计各个产品下工序的合格数量、待判定数量以及报废数量;
4、利用了简道云的跨应用功能,将其他应用下的表单数据关联到本应用下使用,避免多个应用存在相同基础数据表,减少基础数据维护数量。
报工完成后,接下来,系统发起检测记录流程(如下图),检测人员和巡检人员都要对流程进行处理。由于检测人员和巡检人员需要同时对一张单据进行处理,在流程设定的时候,除去流程发起节点,每一个流程节点设置了检测和巡检人员任何一人提交都能流转,每一次流转都会在两者之间形成代办任务,两者都处理完成流程结束。

最后,根据系统上面的数据,对数据进行处理形成各种工厂需要的报表,并将报表投屏到车间现场。通过简道云的数据化工厂,将来源不同表单的数据根据一定规则进行整理合并,计算合格率、报废率、产值等一系列生产相关的数据,通过仪表盘的图表展示。下图是工厂现场的大屏展示。

场景价值
1、系统成本低。全部流程、功能、报表都由IT部门自己完成,可以节省昂贵的系统实施费用。与找外部公司开发相比,为公司节约了10万元开发成本。
2、节省纸张资源。系统上线后,工厂取消了纸质填报表格,全部在系统线上填报,可以每年为工厂节约费用约5万元。
3、不影响生产节拍。系统使用流畅性高,生产线上员工的操作比较简单,频率也不高,不会让生产线员工产生抗拒使用系统的心理。
4、减少质量人员工作压力。不用再安排专人大批量整理数据,分析数据,系统有现成的数据以及报表,提高了75%的工作效率。
5、方便客户审核。纸质材料找数据比较麻烦,归档乱的情况下会浪费大量的时间去找资料,而线上的资料能直接导出,寻找和保存起来都很方便。
6、后期可拓展。系统可以连接现场大屏,将报表全部展示在工厂车间,为公司向信息化工厂转型更进一步。
场景四:IT 120
痛点
企业信息化运维工作包含计算机设备、物理网络等运行环境维护管理,也包含OA、SAP、PLM等业务系统的维护管理。在出现故障时,一方面员工不知道联系谁解决,也没有固定的联系方式,往往是自己通过电话或钉钉找熟悉的IT部门人员咨询,再由IT人员找到具体的维护人员,花费较多的时间在找人上。
另一方面,问题类型难以确定,可能需要有不同的IT人员一起处理,往往是认识谁就找谁,导致IT人员之间的责任界定不够清晰,无法做到精准服务;第三点,无法衡量维修人员的工作时间,也就无法对处理人进行考核;最后,申请人无法对此次维护进行评价,导致维护部门无法第一时间获取真实的用户感受,也就无法提升服务能力。
解决方式
首先,设置每类问题的内部价值和对应的处理人,利用简道云快速搭建IT120应用,并将申请流程的入口放到钉钉工作台。通过简道云流程表单,快速收集IT问题;通过接入钉钉审批套件和流程提醒功能同步钉钉待办通知,让指定IT人员能够及时去处理;通过节点限时处理功能定时提醒IT人员未处理待办,自动通过员工评价环节(24小时未处理自动通过);通过仪表盘展示IT问题申请量、平均处理时间(如下图)、员工的满意度、各类问题申请占比等;通过数据推送扩展功能与FineReport集成,将数据推送到FineReport,用于进一步的数据分析展示。


场景价值
1、缩减了近三分之一左右的问题处理时间,提升效率80%。
2、量化运维工作,部门领导之前无法了解IT人员每天的工作情况,现在可以通过仪表盘按年月日查看处理数量及平均处理时间,提高了工作效率。
3、提升员工满意度,从80%提升到99%。随着IT 120的使用推广,越来越多的业务部门看到了使用IT120带来的好处,纷纷提出开发类似IT 120这样的功能。在业务部门的要求下,IT部门充分听取分析了业务部门的需求,参考IT120的模式,分别开发能源120、物流120等功能。
总结心得
通过简道云平台的应用,极大提高了银轮各职能部门、各工厂的数字化运营管理效率:以流程为主线,以表单为载体,实现了管理流程化,流程表单化,表单数据化,数据可视化。
为使管理者能够更加便捷、清晰地查看运营管理分析报表,银轮在简道云应用下搭建报表模块,同时通过扩展功能中的推送到FineReport服务器,集成了RineReport的强大图表功能,满足各用户对复杂图表分析、展示的需求。通过API接口对接硬件设备或系统程序数据,将表单及硬件等方式收集的数据进行清洗,通过仪表盘完整的管理看板,为运营提供决策支持。
作为公司数字化运营的主要工具,搭建简道云流程表单是改善公司流程并合理化的过程,是数字化精益运营的基础。简道云报表为使数据转变为生产力提供了决策支持,从而达到真正意义上的数字化价值体现。
当前,降本、提质、增效是每个制造型企业必须要解决的当务之急,简道云敏捷、高效的特点正好契合企业对于数字化的迫切需求,未来简道云也将连接企业上下游生态合作伙伴的重要支柱。

