当市场团队抱怨销售没有及时跟进他们辛苦获取的线索时,销售团队却在指责市场提供的线索质量太差;当市场投入大量预算举办线下活动,却发现销售甚至不知道哪些客户曾来参加;当企业管理者试图分析营销投入产出时,发现市场数据和销售数据完全对不上——这些市场销售协同的困境,已经成为制约企业增长的核心瓶颈。
研究表明,市场销售协同良好的企业比协同差的企业营收增长快3倍,利润增长高2倍。然而现实中,超过60%的企业存在明显的市场销售协同障碍,导致线索浪费、资源内耗、业绩受损。简道云CRM针对这一核心痛点,为零代码基础的中小企业提供了从线索到商机的完整闭环解决方案,彻底打通市场销售壁垒,实现高效协同和业绩倍增。
🔗 市场销售数据一体化
市场销售协同难的根本原因在于数据割裂——市场团队掌握线索来源和互动数据,销售团队拥有客户跟进和成交数据,两个团队基于不同的数据基础工作,自然难以达成共识。简道云CRM建立统一的数据平台,实现市场销售数据的无缝对接和共享。
1. 线索全生命周期追踪
传统企业中,线索从市场到销售的传递往往是一次性的"扔过墙"式交接,后续互动和转化情况对市场团队不可见。简道云CRM建立线索全生命周期追踪机制,让市场团队能够看到线索的完整转化路径。

全链路追踪的关键能力:
- 来源标识统一管理:为各营销渠道和活动设置标准化来源标识
- 线索轨迹完整记录:从首次触达到最终成交的完整互动历史
- 转化节点自动标记:系统自动标记线索转商机、商机转成交等关键节点
- ROI闭环分析:基于完整数据计算各渠道和活动的真实ROI
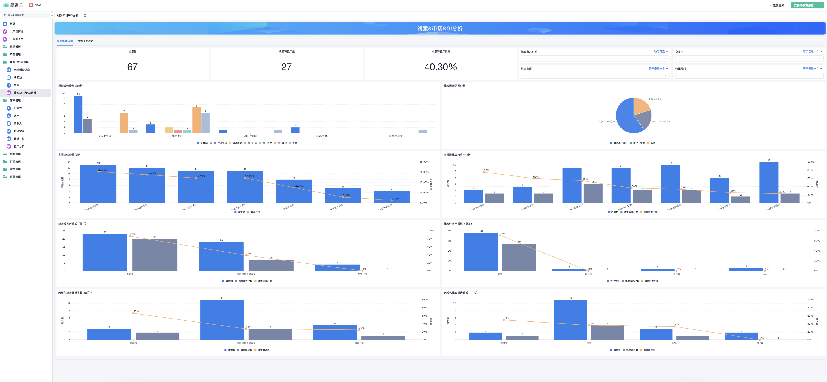
某家B2B软件企业的实践充分证明了数据打通的价值。该公司市场团队之前只能看到线索数量和质量,对后续转化情况一无所知。使用简道云CRM后,市场团队能够清晰看到不同来源线索的销售转化率和客单价,发现虽然行业峰会的线索数量不多,但转化率是线上广告的3倍,客单价高出50%。基于这一洞察,他们重新调整了预算分配,整体营销ROI提升了65%。
2. 统一客户视图与信息共享
市场销售对客户的理解往往基于不同维度的信息,导致沟通困难和策略偏差。简道云CRM建立360度客户统一视图,确保两个团队基于相同的事实工作。

信息共享的核心机制:
- 客户档案集中管理:整合市场互动数据和销售跟进数据
- 实时更新与同步:任何团队更新客户信息立即对所有相关人员可见
- 权限可控的共享:在保护客户隐私前提下实现必要的信息共享
- 关键动态自动通知:重要客户动态自动通知相关团队成员
这套信息共享机制显著提升了市场销售的协作效率。一家制造企业的市场团队通过查看销售跟进记录,发现某个行业客户对特定技术方案有浓厚兴趣,及时提供了相关的技术白皮书和成功案例,帮助销售顺利拿下订单。这种基于共享信息的精准配合,使该企业的重点客户成交率提高了40%。
🤝 流程化协同工作机制
数据打通只是协同的基础,真正高效的协同需要流程化的协作机制。简道云CRM通过标准化的协同流程,将市场销售协作从临时性配合转变为系统性合作。
1. 线索评分与智能路由
市场销售对线索质量的争议往往源于缺乏客观的评价标准。简道云CRM建立数据驱动的线索评分和路由机制,确保高质量线索得到及时跟进。
智能路由的核心要素:
- 多维度线索评分:基于来源、行为、资料完整度等维度自动评分
- 路由规则灵活配置:根据区域、行业、产品兴趣等规则自动分配
- 负载均衡考虑:考虑销售人员当前工作量,合理分配线索
- 退回与再分配机制:对不合格线索建立规范的退回和重新分配流程
某家技术服务企业通过实施线索评分和智能路由,将销售对市场线索的接受率从60%提升至95%。市场团队基于销售反馈的线索质量数据,持续优化评分模型和获客策略,形成了良性的协同循环。
2. 商机协同推进流程
重大商机往往需要市场销售协同推进,但传统方式下协作随意、责任不清。简道云CRM建立标准化的商机协同流程,确保两个团队在关键商机上形成合力。
商机协同的关键流程:
- 商机阶段明确定义:为每个商机阶段设定清晰的定义和协作要求
- 任务分工与协作:在关键商机阶段明确市场和销售的各自职责
- 联合行动规划:针对重点客户制定市场销售联合行动计划
- 进展同步机制:定期同步商机进展,及时调整协作策略
这套协同流程确保市场销售在重要商机上步调一致。一家软件企业通过实施商机协同流程,在几个重大投标项目中,市场团队负责客户关系维护和品牌展示,销售团队专注方案设计和商务谈判,协同效率显著提升,大客户中标率提高了50%。
下表展示了协同提升前后的关键指标对比:

🎯 目标对齐与绩效关联
市场销售协同障碍的深层原因往往是目标不一致、激励不关联。市场团队关注线索数量和成本,销售团队关心成交率和金额,两个团队的目标天然存在差异。简道云CRM通过关联指标和共享目标,实现市场销售的利益共同体。
1. 共享指标与联合目标
通过设置市场销售共享的关键指标,引导两个团队朝着共同方向努力。简道云CRM支持跨部门的共享指标和联合目标设置。
目标对齐的具体实践:
- 营收共享目标:设置市场销售共同负责的营收目标
- 线索质量关联指标:将线索转化率和客单价作为市场的关联指标
- 商机支持协作指标:衡量销售在商机开发中获得的市场支持
- 客户满意度共同责任:将客户满意度作为市场销售的共同考核指标
某家企业通过实施共享营收目标,市场团队不再仅仅追求线索数量,而是更加关注能够产生实际营收的高质量线索。销售团队也更积极地向市场反馈线索质量信息,帮助优化获客策略。实施季度后,企业在同样市场投入下,营收增长了45%。
2. 数据驱动的绩效分析
基于客观数据评估市场销售的各自贡献,避免主观评价和相互指责。简道云CRM提供深入的数据分析,客观评估各团队贡献。
绩效分析的关键能力:
- 贡献度分析:分析市场销售在成交客户中的各自贡献
- 漏斗转化分析:定位市场销售漏斗中各环节的转化效率
- 协同效果评估:量化评估具体协同活动的实际效果
- ROI关联分析:计算各市场活动对销售业绩的实际影响
这套数据分析体系为公平的绩效评估提供了客观依据。一家零售企业通过分析发现,市场团队的内容营销虽然不直接产生线索,但对销售团队的客户沟通有重要支持作用。基于这一洞察,他们调整了市场团队的考核方式,既考核直接获客贡献,也评估对销售的支持价值,团队协作氛围显著改善。
🚀 零代码快速落地实施
专业的市场销售协同系统通常实施复杂、成本高昂,需要跨部门流程重组和系统集成,对中小企业门槛很高。简道云CRM通过零代码特性和预置模板,让中小企业以极低成本快速实现市场销售协同。
1. 开箱即用的协同模板
基于各行业的最佳实践,提供预置的协同流程模板。简道云CRM提供多个行业的市场销售协同模板,大幅降低实施难度。

即用型模板包括:
- 线索管理协同模板:提供从线索到商机的标准协同流程
- 商机协同模板:提供重点商机的市场销售协作标准
- 活动协同模板:提供市场活动的前中后协同流程
- 内容协同模板:提供内容需求、制作、使用的协同机制
某家初创企业通过简道云CRM的协同模板,在一周内就建立了规范的市场销售协同流程。虽然团队之前没有系统化协同经验,但通过模板的引导,快速建立了高效的协作机制,市场销售矛盾显著减少,线索转化率在两个月内提升了60%。
2. 可视化流程设计器
业务人员无需技术背景,通过拖拽方式配置复杂的协同流程。简道云CRM的可视化设计器让协同流程的配置权掌握在业务人员手中。
可视化配置能力:
- 拖拽式工作流:直观地构建市场销售协同工作流
- 条件分支配置:基于客户类型、商机阶段等设置不同的协同路径
- 审批流程设计:配置关键节点的审批流程,控制协同质量
- 自动化规则设置:通过简单规则实现复杂的自动化协同
简道云CRM系统模板在线试用:www.jiandaoyun.com
💼 市场销售协同成功案例
简道云CRM在解决市场销售协同难题方面的价值,已通过众多中小企业的实践验证。
1. 科技企业的协同突破
某云计算服务企业市场销售协同问题严重,两个团队各自为战,线索流失率高,资源浪费严重。市场抱怨销售跟进不力,销售指责市场线索质量差,相互信任度低。
引入简道云CRM的协同解决方案后,该企业重建了市场销售协作体系:
- 建立统一的线索标准和评分机制,客观评价线索质量
- 实施线索全生命周期追踪,市场能够看到线索的后续转化
- 设计商机协同流程,明确市场销售在重要商机中的各自职责
- 建立定期协同会议机制,基于数据讨论和改进协作
实施效果显著:
- 线索到商机的转化率从12%提升至35%
- 销售对市场线索的接受率从65%提升至94%
- 市场基于转化数据优化获客策略,高质量线索比例提高2倍
- 企业营收在同样人员规模下增长80%
2. 制造企业的数字化协同
一家传统制造企业在数字化转型过程中,线上获客比例快速提升,但市场销售协作模式仍停留在传统阶段,协同效率低下。
通过简道云CRM,该企业建立了数字化的市场销售协同平台:
- 打通线上线下的客户数据,建立统一客户视图
- 设计数字化协同工作流,支持远程高效协作
- 建立内容共享机制,销售可方便获取市场制作的专业内容
- 实施数据驱动的协同评估,持续优化协作效率
系统实施后的业务改善:
- 线上线索转化率从8%提升至25%
- 销售响应市场线索的时间从72小时缩短至4小时
- 市场内容销售使用率从30%提升至85%
- 企业数字化营收占比从35%提升至65%
📈 总结:从各自为战到协同共赢的转变
市场销售协同难是制约企业增长的核心瓶颈,其根源在于数据割裂、流程脱节、目标不一致。简道云CRM通过数据一体化、流程标准化、目标对齐化和实施敏捷化,将市场销售从各自为战转变为协同共赢,释放出"1+1>2"的协同效应。
对于资源有限的中小企业而言,简道云CRM的零代码特性和低成本模式,使得专业级的市场销售协同不再是大企业的专利。通过预置模板和可视化配置,企业能够快速建立适合自身特点的协同体系,实现线索价值最大化、资源利用最优化、业绩增长持续化。
❓ 常见问题解答
问题1:市场销售协同系统实施会不会很复杂,需要改变现有工作习惯?
任何新系统的实施都需要一定的适应过程,但简道云CRM通过渐进式和用户友好的设计,大大降低了实施难度和适应成本。系统不是要彻底改变现有工作习惯,而是在现有基础上优化和提升。实施建议采取"小步快跑"的策略:先从最痛点的线索协同开始,让团队快速体验到协同的好处;再逐步扩展至商机协同、内容协同等更多场景。
在实际推广中,重点展示系统如何让每个团队的工作更轻松、更有效是关键。比如市场团队能够基于销售反馈持续优化获客策略,减少无用功;销售团队能够获得更高质量的线索和更及时的市场支持,提高成交率。某家企业通过"协同效率提升挑战赛",让两个团队在使用系统中体验协同价值,阻力自然化解。重要的是,系统实施要以解决实际业务问题为导向,而不是为实施而实施。
问题2:我们企业规模不大,市场销售团队都很精简,有必要投资协同系统吗?
企业规模不大、团队精简恰恰更需要高效的协同系统。在资源有限的情况下,每一分资源都要发挥最大效益,市场销售协同的重要性更加突出。简道云CRM的按需付费模式和轻量级实施,确保小企业也能以合理成本获得专业协同能力。
实际上,小企业由于层级简单、沟通路径短,实施协同系统往往比大企业更容易见效。一家仅有3人市场团队和5人销售团队的企业,通过简道云CRM建立了高效的协同机制,在人员没有增加的情况下,年度业绩实现了翻倍增长。协同系统的价值不在于企业规模大小,而在于能否帮助团队更好地协作,释放现有资源的潜力。对于成长型企业来说,建立良好的协同习惯和体系,是为未来规模化发展奠定坚实基础。
问题3:市场销售协同系统中,如何平衡流程标准化和灵活性?
流程标准化和灵活性确实需要平衡,简道云CRM通过"框架标准化、执行个性化"的设计理念完美解决了这一矛盾。系统定义的是协同的关键节点和输出要求,而不是具体的操作细节。在标准框架内,团队成员完全可以根据具体情况进行灵活处理。
具体实现上,系统支持多种协同路径,针对不同类型的客户和商机,团队可以选择最适合的协作方式。比如对于标准产品的小额交易适用简化协同流程,对于定制解决方案的大额交易则适用完整协同流程。某家企业销售总监反馈,系统不但没有限制团队灵活性,反而通过清晰的职责分工和信息共享,让团队能够更专注于客户需求本身。正确的协同系统是提供协作的"高速公路",而不是限制创新的"牢笼"。

