方案概述
本数字化管理系统围绕检测行业核心业务流程,集成委托合同、样品、设备、报告、业务及财务管理等关键模块,助力检测企业打破信息孤岛,优化资源配置,实现全流程数据贯通与精细化运营。系统通过智能化数据追溯与分析,提升业务效率与管理水平,为企业数字化转型提供全面支撑。
行业现状及痛点

数据碎片化
多系统独立运行,数据难以互通,业务全流程追溯困难。

效率低下
依赖人工与纸质流程,信息流转滞后,难以满足客户对检测时效的要求。

质量追溯闭环管理不足
问题处理多停留于记录与报告,缺乏根因追溯与闭环整改机制,影响服务公信力。

标准化与结果互认挑战
传统管理模式难以适应新兴技术及行业标准更新,制约检测结果的跨领域互认。
核心应用模块
基础资料管理
构建统一的资源数据库,整合仪器设备、样品信息等,减少信息误差。
委托合同管理
覆盖客户咨询、合同签订至归档全流程,实现合同全生命周期可控。
样品管理
系统化追踪样品流转,确保来源清晰、过程可溯。
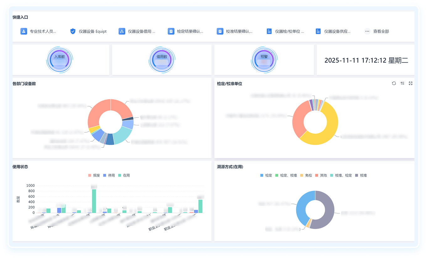
设备管理
建立设备电子台账,记录使用、维护全流程,实现设备状态实时监控。
业务管理
针对不同检测类型(如工业、食品、环境、工程、建材等)定制差异化流程,实施精准管理。
报告管理
全生命周期管理检测报告,关键节点可控,提升报告准确性与可信度。
财务管理
集成报销、应收应付等多维度数据,通过可视化看板辅助资金与利润分析。
经营管理分析
借助数据看板与仪表盘,为企业战略决策提供实时、多维度数据支持。
业务流程图

客户案例
山东鼎安检测技术
有限公司
山东鼎安检测技术
有限公司
东方君行依托简道云平台,构建覆盖“客户中心”、“质量中心”、“财务中心”的一体化数字化管理体系。深度融合数据可视化、结构化治理与智能分析工具,通过持续迭代优化的建设模式,实现业务主流程的高效管控与精细化运营,为企业高质量发展注入强劲数字动能,全面提升核心运营效能。

山东鲁勘工程检测鉴定
技术有限公司
山东鲁勘工程检测鉴定
技术有限公司
针对鲁勘检测的业务需求与管理挑战,东方君行结合行业经验与简道云技术支撑,定制开发贴合检测业务实际、适配企业运营状态的线上数字化管理平台,全面提升企业整体管理与检测作业效能。委托→取报告全线上化,客户满意度提升 ,数据及时性提升,数据准确性提升。全面提升企业整体管理与检测作业效能。














